
Permutable AI delivers an advanced, AI-driven real-time market intelligence system, specifically engineered for commodities, macro, and multi-asset trading. It empowers institutional desks with unparalleled speed, scale, and explainability in navigating complex global financial markets.
This SaaS is tailored for institutional traders, investment banks, hedge funds, energy and commodity trading desks, asset managers, quant funds, and corporate strategy teams seeking a competitive edge.
Key Features
AI-driven real-time intelligence across commodities, energy, metals, agriculture, and currencies.
Expert-level macro interpretation and transparent signal generation for actionable insights.
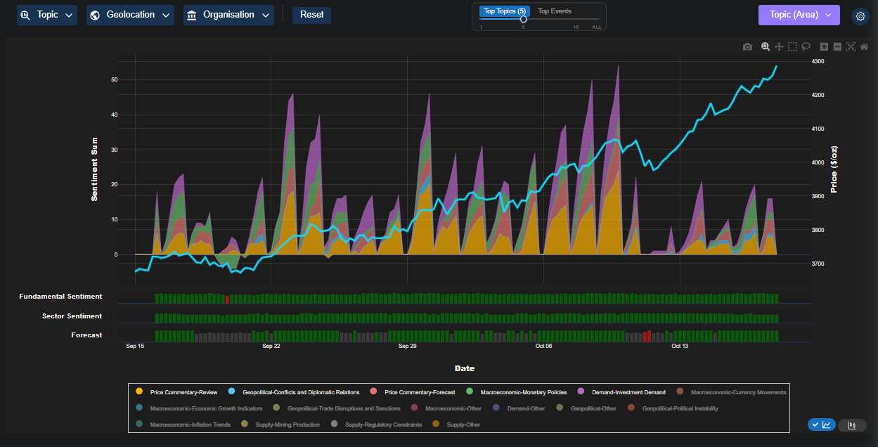
Structured event data, sentiment scores, and backtestable signals derived from news, forecasts, and sector sentiment.
Enterprise-grade deployment via API and UI, ensuring SOC-2 aligned isolation and seamless integration into existing workflows.
Proprietary Trading Co-Pilot platform, Auto Analyst, Forecast Agents, Sector Trends, and News Intelligence modules.
Leverages advanced LLM-powered technology for natural language understanding to decode global narratives.
Use Cases
For Systematic Trading, Permutable AI enables users to leverage structured event data, sentiment scores, and backtestable signals from news, forecasts, and sector sentiment to drive alpha, optimize execution, and significantly reduce lag in their strategies.
Commodities and Macro Desks can predict market moves with high accuracy using sentiment data that identifies inflection points in oil, metals, and agriculture, often before fundamental data confirms these shifts. This provides a crucial first-mover advantage.
Investment Strategy and Asset Management teams benefit from predictive insights, allowing them to stay ahead of macro shifts and market volatility with real-time sentiment analysis across diverse asset classes, enhancing portfolio management and risk assessment.
Pricing Information
Permutable AI's solutions are designed for institutional clients via a paid, enterprise-level subscription model. Interested parties are encouraged to request a demo for tailored pricing information.
User Experience and Support
The platform offers an intuitive user interface through its Trading Co-Pilot terminal and interactive dashboards, facilitating rapid exploratory analysis and decision support. Insights are delivered via live APIs for real-time ingestion and historical datasets for backtesting, ensuring seamless integration into various institutional systems. Enterprise-grade, robust professional support is part of the core offering.
Technical Details
Permutable AI's platform is built on a next-generation, LLM-powered technology stack, enabling real-time data processing and advanced natural language understanding. Its scalable, constantly updated infrastructure ensures continuous upgrades with the latest LLM capabilities, future-proofing its market intelligence edge. The system supports low-latency, high-frequency workflows, ideal for algorithmic trading and quant research environments.
Core Features and Benefits
Real-time, AI/LLM-powered intelligence for superior market insights.
Comprehensive coverage across commodities, macro, and multi-asset classes.
Explainable signal generation and transparent methodology.
Enterprise-grade security with SOC-2 aligned isolation.
Seamless integration via APIs and intuitive UI.
Predictive insights for alpha generation and risk management.
Effectively filters market noise to deliver actionable intelligence.
Permutable AI stands as a cutting-edge, AI-driven market intelligence system, empowering institutional traders and investment teams with real-time, explainable insights to gain a strategic advantage in volatile global markets. Its advanced capabilities across various asset classes enable users to anticipate market shifts, optimize trading strategies, and make data-driven decisions with confidence. Request a demo today to explore how Permutable AI can transform your market intelligence.
Talya Stone
All in one launch platform to launch your project and grow your online presence effortlessly.
Scraper Email for Product Hunt Daily leaderboard and peerlist, tinylaunch, uneed.
The scalable and production-ready Next.js SaaS starter kit.
Get your brand featured here